北极星环保网讯:制药废水专业称医药工业废水是指制造抗生素、抗菌素、抗血清及有机无机医药等工厂排出的废水。
废水的水量及水质按所生产药品的种类而不相同,但蒸馏和洗瓶等工段排出的废水基本相同。抗菌素、抗血清等生产废水除含有以动物器官为主的动物性废水和以草药为主的植物性废水外,一般均含有氟、氰、苯酚、甲酚及汞化合物等有毒物质,同时含有大量的BOD、COD(母液可达数万毫克/升)及胶体物质。
目前行业中较为代表性的几类:化工制药废水、生物制药废水和中药生产废水等。今天给大家带来了12个制药废水案例详解。

江苏省环保企业典型案例
项目一推荐企业:
江苏海普功能材料有限公司
项目概况:
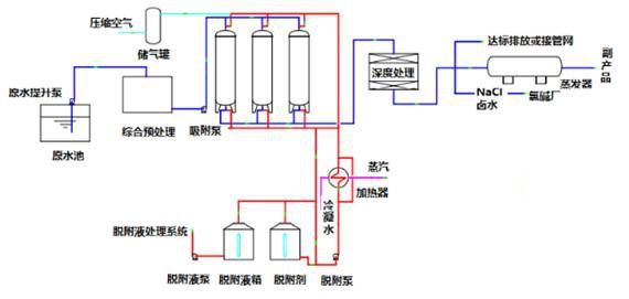
重庆某医药中间体废水有机物与盐资源化治理项目;废水主要含苯系两性有机物(产品)、醋酸钠、氯化钠、硫酸钠等,废水偏酸性,色度高、盐含量高,可生化性较差,水量为150吨/天。
处理要求:
回收废水中的苯系两性有机物、盐,出水达到园区管网接管标准。
工艺流程:

运行效果:
一期项目回收有机物,进出水指标:
 
二期项目回收盐,处理出水接园区管网(进水为一期出水):

延伸阅读:
16个制药废水处理项目案例详解(核心资料完整版)
膜生物反应器MBR工艺处理制药废水技术详解
